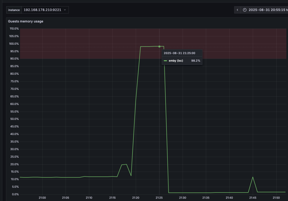
iGod42 0 Posted September 1, 2025 Posted September 1, 2025 Hi Guys, yesterday while watching some shows, when my stream died. Looking at the Server I saw that RAM is pinned close to 100%. As a temporary fix, I've added more RAM to the container which fixed the issue, and allowed me to restart my stream, however I don't really see what may have caused this, could you help me figure this out. System: Ubuntu LXC hosted in Proxmox 8.4.12 installed using (https://community-scripts.github.io/ProxmoxVE/scripts?id=emby) 4GB ram 2 VCPUs and and A380. Logs are attached (removed some stuff, to reduce size). Also here's the ram usage at the time the issue occured. Thanks! embyserver-63892281600.txt
Luke 42242 Posted September 1, 2025 Posted September 1, 2025 HI, please try removing these plugins: Playback Reporting 2.1.0.7 Then restart the server and see how things compare. Thanks.
iGod42 0 Posted September 3, 2025 Author Posted September 3, 2025 Will try, the issue luckily only happened once. Are ther any known issues with said plugin?
Luke 42242 Posted September 3, 2025 Posted September 3, 2025 8 hours ago, iGod42 said: Will try, the issue luckily only happened once. Are ther any known issues with said plugin? No but the best way to troubleshoot is to start by eliminating unknown variables. Thanks.
Recommended Posts
Create an account or sign in to comment
You need to be a member in order to leave a comment
Create an account
Sign up for a new account in our community. It's easy!
Register a new accountSign in
Already have an account? Sign in here.
Sign In Now